关于我们
公司简介
企业理念
企业优势
公司资质
人才理念
新闻中心
公司新闻
行业动态
公司业务
污水处理及中水处理
工程咨询
企业“双碳”业务咨询
脱硫脱硝除尘
VOCs及臭气处理
工程业绩
污水处理业绩
脱硫脱硝除尘业绩
VOCs及臭气处理
工程咨询业绩
企业双碳业务业绩
人才招聘
在线留言
联系我们
污水处理及中水处理
污水处理及中水处理
工程咨询
企业“双碳”业务咨询
脱硫脱硝除尘
VOCs及臭气处理
污水处理及中水处理
首页
>
公司业务
>>
污水处理及中水处理
城市污水再生回用水处理技术
工业废水处理技术
畜禽养殖场规模化高效厌氧发酵技术
生物质热解制取高值产品(燃气、炭、油等)技术
农村生活污染控制技术
城市生活污水处理技术-AICS工艺
生活污水及中水回用
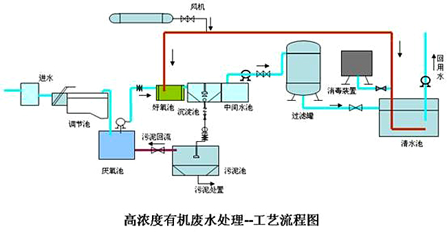
高浓度有机废水处理